你好,我是高楼。
在我们这个课程里,为了让你更好地理解我的性能工程理念,我专门搭建了一个完整的系统,我们所有的内容都是基于这个系统展开的。
自课程更新以来,有不少同学问我要这个系统的搭建教程,想自己试一试。因此,我梳理了一版搭建教程,希望能帮到你。
由于整个系统相对复杂,有很多需要考虑、部署的细节,所以这节课的内容会比较长。下面这张图是我们这节课的目录,你可以整体了解一下,然后对应这张目录图,来学习具体的搭建步骤,以免迷失方向。

在这个系统中,我们主要用到了四台服务器,下面是具体的硬件配置:

我们可以看到,当前服务器在应用中使用的资源总共是 64C 的 CPU 资源,以及 128 G 的内存资源。由于 NFS (网络存储)服务器不用在应用中,我们不计算在内。
因为单台机器的硬件资源相对较多,所以,在后续的工作中,我们将这些物理机化为虚拟机使用,以方便应用的管理。
在成本上,所有物理机的费用加在一起大概八万元左右,这其中还包括交换机、机柜、网线等各类杂七杂八的费用。
目前,行业内主流的基于 x86 架构的 Linux 系统,无非是 CentOS 和 Ubuntu。在我们这个项目中,我选择 CentOS 系列来搭建 Linux 系统,主要是考虑到系统的稳定性。CentOS 来自 Redhat 商业版本的重新编译,它在稳定性、系统优化以及兼容性方面,具有比较完善的测试和发版流程。
在 CentOS 7 之后的版本中,CentOS 的内核换成了 Linux 3.x,因此,我们这个课程的分析都是基于 Linux 3.x 这个内核版本展开的。
在搭建过程中,我们给每台服务器都安装了 CentOS 7.8 的操作系统。如果你是新手,我建议你使用带 GUI 桌面的系统,方便后续操作和管理虚拟机。具体的操作系统安装步骤,你可以参考这个链接来部署: HP 服务器安装 CentOS 7 。
我们接着来看虚拟机规划。我们部署了至少五台虚机,并且把虚拟机类型分为两种主机节点类型:
普通节点用来做非被测系统使用,比如压力机、管理平台等。我们可以选择采用 Docker、二进制等方式来部署。
Kubernetes节点用于部署项目的应用服务,包括 mall-admin、mall-portal、mall-gateway、mall-member、mall-cart 等应用服务,还包括 SkyWalking、Nacos 等基础组件。这些都采用 Kubernetes的方式来部署。
具体的节点规划,你可以参考这张表:

在这里,我们规划了三个Kubernetes控制节点,这是为后续的高可用方案准备的。如果你计划搭建单 Master 集群,只需要一个Kubernetes控制节点即可。至于Kubernetes计算节点,结合前面的节点规划,我们在这里配置 9 个 worker 节点,其他的节点根据自己的需求灵活扩展。
到了安装虚拟机这一步,我们最终选择以 KVM 为主的方案。这主要考虑到,KVM 是目前比较成熟的开源虚拟化平台,在 2006 年被写入到 Linux 内核中。并且在 RedHat 6 以后,RedHat 开始转向支持 KVM,而非之前大力推广的 Xen 虚拟化方案,随后 Intel 也开始全面支持 KVM。KVM 相比较于 Xen,更小,更轻量级,也更方便管理。
在项目搭建之初,我们也尝试过用 OpenStack 做底层,但是 OpenStack 部署起来不仅繁杂,而且坑也多,需要投入大量的时间成本。我们当时在分析 OpenStack 本身的问题上花费了很多时间,对于我们的这个系统来说,这是没有必要的。
所以,我们最终选择用 KVM 来做虚拟化,它的技术相对成熟,操作又比较简单。
你可能会有疑问,为什么不用 VMware 呢?我们知道,在虚拟化平台中,VMware 在 IO 和稳定性方面都算是目前最优的一个方案了,也能满足我们的需求。不过,它是一款商业软件,授权比较昂贵,这是我们这个项目不得不放弃的一个原因。当然,如果你的项目有充足的预算, VMware 是一个不错的选择。
在安装之前,你可以大概了解一下 KVM 性能、热迁移、稳定性、应用移植、搭建等方面的注意事项,做为知识的扩展补充。对性能分析来说,我们要关注一下KVM的优化重点:关于KVM 虚拟化注意的二三事整理
至于 KVM 的安装和使用,你可以参考这个链接里的内容:Linux KVM 安装使用手册。
关于集群计算资源,你可以参考这张表:

我们在做计算资源规划的时候,通常需要考虑不同的应用场景:
如果从实际生产环境考虑,一般而言建议:
由于我们这个系统只是课程的示例项目,为了尽可能压榨服务器资源,节省服务器成本,我们选择了自行准备虚机的方案,这样可以充分使用硬件资源。
关于集群搭建,我们的节点规划如下:

关于集群搭建的具体步骤,你可以按照下面这两个文档进行部署:
安装的负载均衡组件如下:

如果你没有Kubernetes的使用基础,那么我建议学习一下这几篇入门文章:
我们需要安装的插件主要有三种:网络插件、存储插件以及组件。
对于网络插件,我们选用的是目前主流的网络插件 Calico。如果你的系统有其它选型需求,那你可以参考下面这篇文章,这里我就不做赘述了。
安装Calico插件的具体步骤,在前面的单 Master 集群部署文档中已有说明,你可以参考一下。
对于存储插件,我们选用的是 NFS 网络存储。因为 NFS 相对简单,上手快,我们只需要部署一个NFS服务,再由Kubernetes提供一个自动配置卷程序,然后通过 StoageClass 动态配置 PVC 就可以了。 而且在性能上,NFS 也能满足我们这个系统的需求。
只不过,NFS 并不是高可用方案。如果你是在生产环境中使用,可以考虑把 Ceph 作为存储选型方案。Ceph 是一个统一的分布式存储系统,也是高可用存储方案,并且可以提供比较好的性能、可靠性和可扩展性。但是,Ceph 部署起来更复杂些,同时维护也比 NFS 复杂。
我把 NFS 和 Ceph 的详细安装步骤放在这里,你如果有需要,可以学习参考。
另外,不要忘了,NFS 配置中还需要这两个组件:

安装组件:

Kuboard 采用的是可视化UI的方式来管理应用和组件,降低了Kubernetes集群的使用门槛。下面我们看看怎么部署 Kuboard 组件。
第一步,k8s 集群执行资源文件:
kubectl apply -f https://kuboard.cn/install-script/kuboard.yaml
kubectl apply -f https://addons.kuboard.cn/metrics-server/0.3.7/metrics-server.yaml
第二步,把 Kuboard 安装好后,我们看一下 Kuboard 的运行状态:
kubectl get pods -l k8s.kuboard.cn/name=kuboard -n kube-system
输出结果:
NAME READY STATUS RESTARTS AGE
kuboard-54c9c4f6cb-6lf88 1/1 Running 0 45s
这个结果表明 kuboard 已经成功部署了。
接着,我们获取管理员 Token 。这一步是为了登录访问 Kuboard,检查组件是否成功运行。
# 可在第一个 Master 节点上执行此命令
echo $(kubectl -n kube-system get secret $(kubectl -n kube-system get secret | grep kuboard-user | awk '{print $1}') -o go-template='{{.data.token}}' | base64 -d)
通过检查部署我们了解到,Kuboard Service 使用了 NodePort 的方式暴露服务,NodePort 为 32567。因此,我们可以按照下面这个方式访问 Kuboard:
http://任意一个Worker节点的IP地址:32567/
然后,在登录中输入管理员 Token,就可以进入到 Kuboard 集群的概览页了。
注意,如果你使用的是阿里云、腾讯云等云服务,那么你可以在对应的安全组设置里,开放 worker 节点 32567 端口的入站访问,你也可以修改 Kuboard.yaml 文件,使用自己定义的 NodePort 端口号。

对于上述依赖组件的安装部署,我整理了对应的教程放在这里,你有兴趣可以尝试一下。
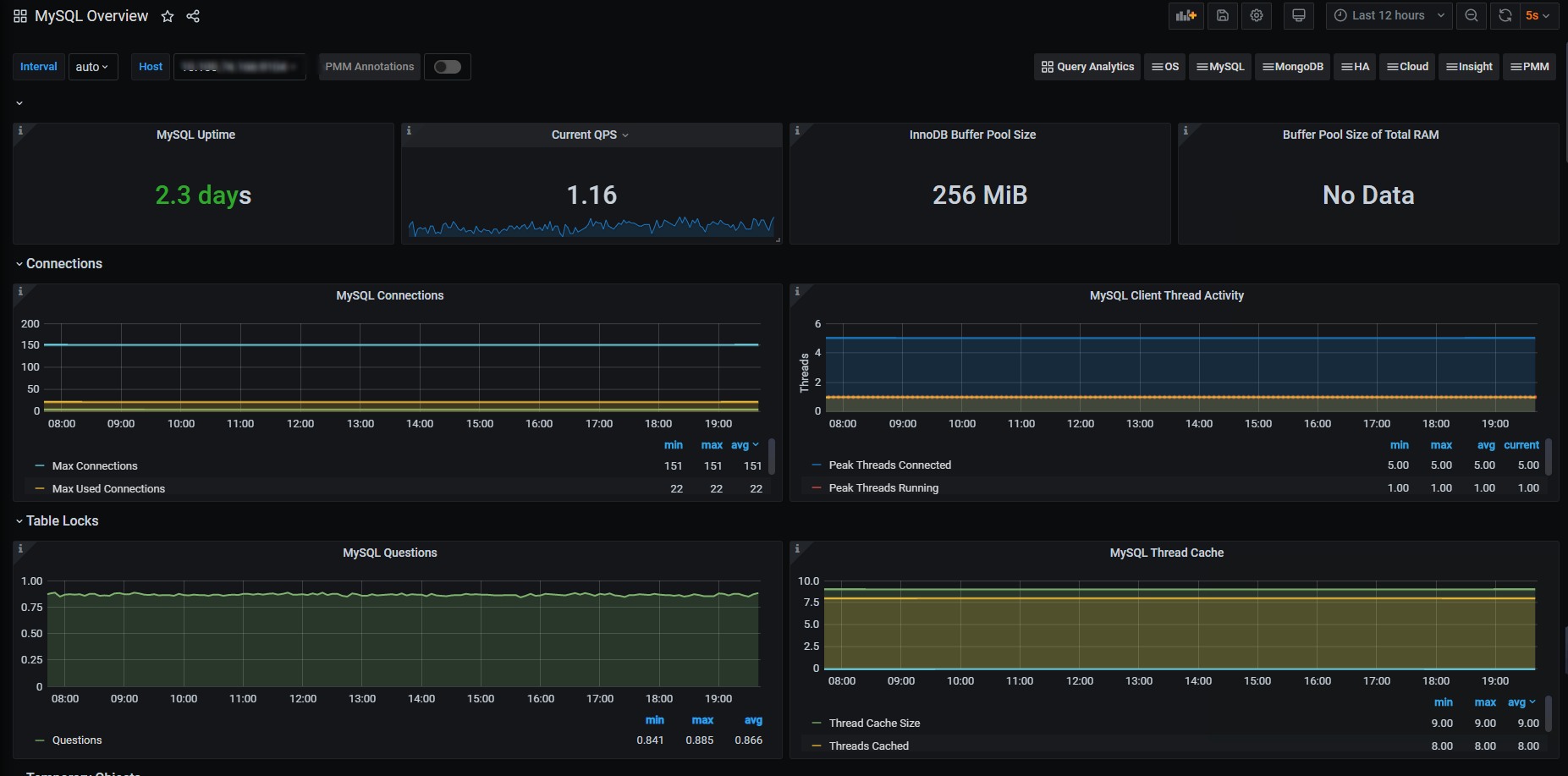
MySQL 的二进制安装方式,在网上的教程多如牛毛,我在这里就不介绍了,如果你想知道怎么在Kubernetes下部署 MySQL,你可以参考这个链接中的详细步骤:如何在 Kubernetes 集群中搭建一个复杂的 MySQL 数据库。
Elasticsearch 集群的部署可以参考:
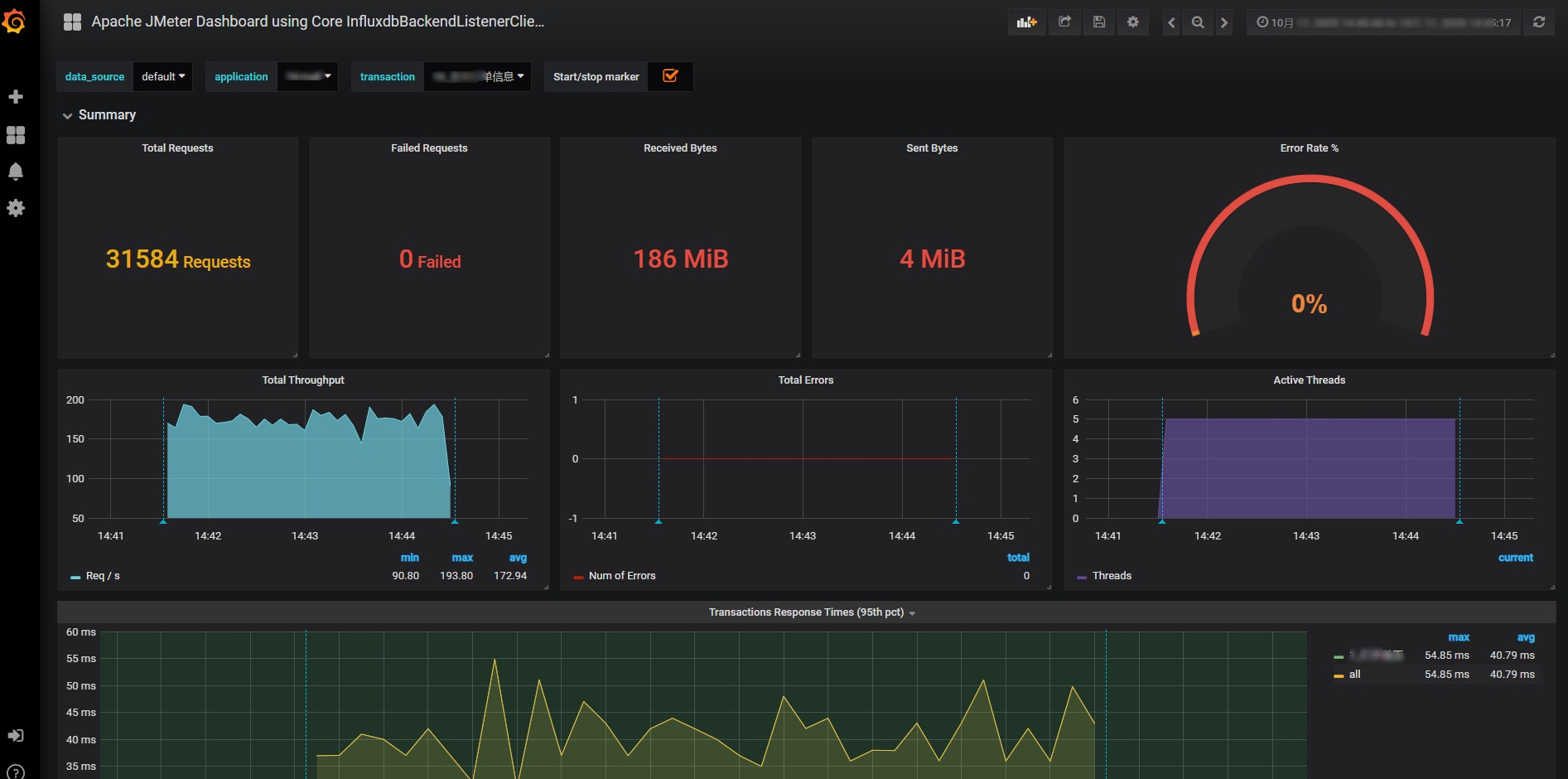
JMeter的部署可以参考:
镜像仓库 Harbor 的部署可以参考:
Nacos 的部署可以参考:
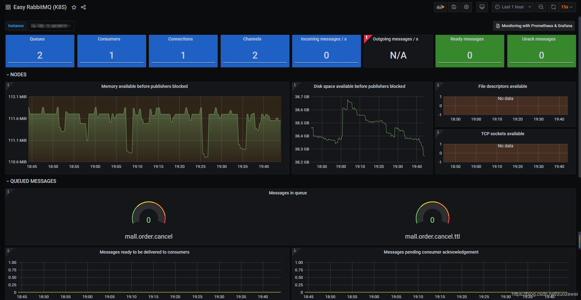
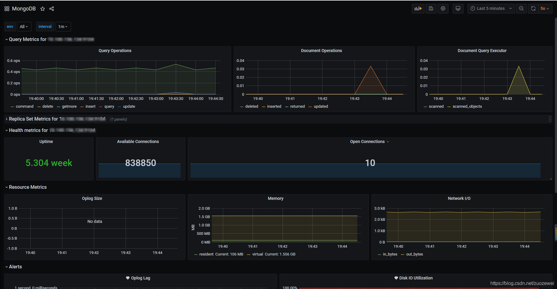
Redis、RabbitMQ、MongoDB 单机部署的部署可以参考:
Logstash 的部署可以参考:
不知道你还记不记得,我们这个系统的架构:

根据这个系统的架构,我们选择的工具要监控到这几个层面:
其实,有了上面的系统架构,监控设计就已经出现在写方案之人的脑袋里了。对于我们这个课程所用的系统,全局监控如下所示:

从上图来看,我们使用 Prometheus/Grafana/Spring Boot Admin/SkyWalking/Weave Scope/ELK/EFK 就可以实现具有全局视角的第一层监控。对于工具中没有覆盖的第一层计数器,我们只能在执行场景时再执行命令来补充了。

对于上面这些监控工具的部署,我也把相应的安装教程放在这里,供你参考学习。
Kubernetes集群资源监控的部署:
日志聚合部署的部署:
依赖组件的部署:
APM 链路跟踪的部署:
在搭建这个课程所用的系统时,我采用了微服务的架构,这也是当前主流的技术架构。
如果你有兴趣了解详细的项目介绍,可以参考这篇文章:《高楼的性能工程实战课》微服务电商项目技术全解析。这里面主要介绍了该项目的一些预备知识、系统结构、主要技术栈以及核心组件。此外,还有相关的运行效果截图。
我们把 git clone 项目源代码下载到本地,来部署我们的被测系统:
git clone https://github.com/xncssj/7d-mall-microservice.git
我们先将项目 config 目录下的配置包导入到 Nacos 中,然后根据自己的实际需要修改相关配置。
接着,我们将配置信息导入到 Nacos 中后,会显示这样的信息:

请你注意,我们修改的配置文件主要是每个单体服务下的 application-prod.yml 和 bootstrap-prod.yml。因为两个全局配置文件,都是服务容器内加载的配置文件。
我们使用 Java 语言的 IDE (推荐 IDEA )打开项目工程。
首先,修改项目根目录下的 pom.xml 文件:
<properties>
<!--改为你自己的 Docker 服务远程访问地址-->
<docker.host>http://172.16.106.237:2375</docker.host>
</properties>
在 IDEA 的右边 Maven 标签页,我们可以找到 root 工程下的 package 按钮,选中并执行:

然后,在编译的远程 Docker 主机上,我们修改所有服务的镜像标签名称。之后,再推送镜像到 Docker 仓库。
这一步需要将项目 document/sql 目录下的 SQL 脚本导入到 MySQL 数据库中。
第一步,进入 RabbitMQ 容器并开启管理功能:
#登录容器的时候需要注意到容器支持的 shell 是什么。
kubectl exec -it <pod-name> -n <ns-name> bash
kubectl exec -it <pod-name> -n <ns-name> sh
root@cloud-rabbitmq-5b49d784c-gbr8m:/# rabbitmq-plugins enable rabbitmq_management
Enabling plugins on node rabbit@cloud-rabbitmq-5b49d784c-gbr8m:
rabbitmq_management
The following plugins have been configured:
rabbitmq_management
rabbitmq_management_agent
rabbitmq_web_dispatch
Applying plugin configuration to rabbit@cloud-rabbitmq-5b49d784c-gbr8m...
Plugin configuration unchanged.
因为 RabbitMQ Service 使用 NodePort 的方式暴露控制台地址,比如 NodePort 为 15672。所以,第二步,我们访问地址 http://计算节点IP:15672/ 地址,查看是否安装成功:

第三步,输入账号密码并登录guest/guest。
第四步,创建帐号并设置其角色为管理员 mall/mall。

第五步,创建一个新的虚拟 host 为 /mall。

第六步,点击 mall 用户进入用户配置页面,给 mall 用户配置该虚拟 host 的权限。

到这里,RabbitMQ 的初始化就完成了。
安装中文分词器 IKAnalyzer,并重新启动:
#此命令需要在容器中运行
elasticsearch-plugin install https://github.com/medcl/elasticsearch-analysis-ik/releases/download/v7.6.2/elasticsearch-analysis-ik-7.6.2.zip
将项目 document/k8s 目录下的 yaml 资源文件中的 Dokcer 镜像,修改为自己的 Tag 并上传到 k8s 集群中执行:
kubectl apply -f k8s/


Kubernetes 集群:
[root@k8s-master-1 ~]# kubectl get nodes
NAME STATUS ROLES AGE VERSION
k8s-master-1 Ready master 26d v1.19.2
k8s-master-2 Ready master 26d v1.19.2
k8s-master-3 Ready master 26d v1.19.2
k8s-worker-1 Ready <none> 26d v1.19.2
k8s-worker-2 Ready <none> 26d v1.19.2
k8s-worker-3 Ready <none> 26d v1.19.2
k8s-worker-4 Ready <none> 26d v1.19.2
k8s-worker-5 Ready <none> 26d v1.19.2
k8s-worker-6 Ready <none> 26d v1.19.2
k8s-worker-7 Ready <none> 26d v1.19.2
k8s-worker-8 Ready <none> 26d v1.19.2
k8s-worker-9 Ready <none> 26d v1.19.2
[root@k8s-master-1 ~]#
微服务管理:

部署架构图:

API 文档:

调用链监控:-
-


服务注册:

服务监控:-

日志聚合:

配置管理:

系统保护:

容器仓库:

压力引擎:

Kubernetes集群资源监控:

Linux 资源监控:

MySQL 资源监控:

RabbitMQ 资源监控:

MongoDB 数据库资源监控:

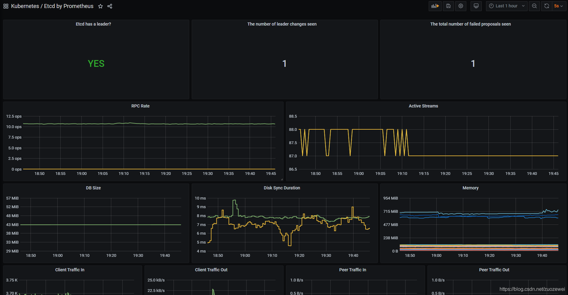
Kubernetes etcd 资源监控:

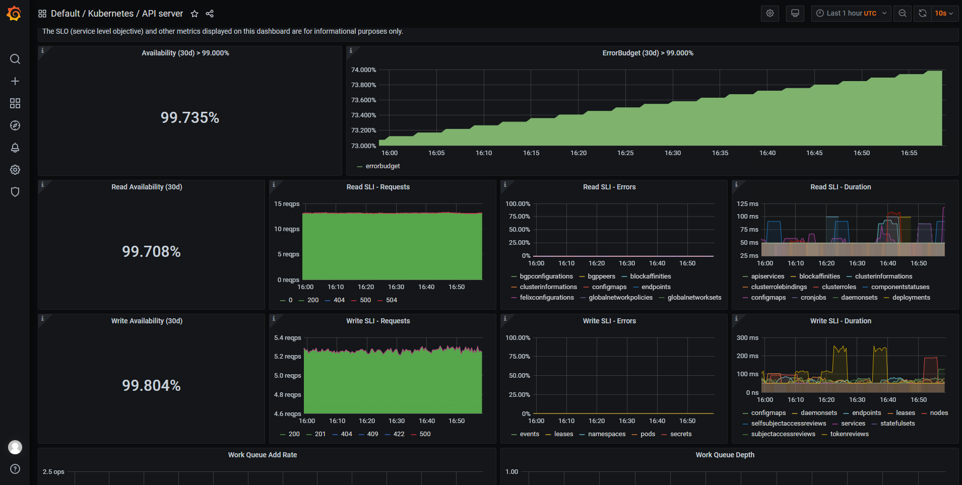
Kubernetes API Server 资源监控:

Kubernetes 服务拓扑:

这节课的内容包括了物理环境的说明、技术组件的具体搭建过程、示例系统的搭建过程以及运行效果。经过上面所有的步骤,我们就把整个课程涉及的所有技术组件、示例系统完全搭建起来了。
而我之所以选择这样的技术栈,主要有三方面的考虑:
1. 核心优势
2. 核心设施平台(IaaS云)
3. 基础服务平台(PaaS云)
我们这个系统采用的技术栈,是当前技术市场中流行的主流技术栈,这样的环境具有很高的借鉴价值。而且,从我们要表达的 RESAR 性能分析架构和逻辑来说,也说明 RESAR 性能分析理念是足以支撑当前的技术栈的。
1. CentOS 7的部署:HP 服务器安装 CentOS 7- 2. KVM的优化重点:关于KVM 虚拟化注意的二三事整理- 3. KVM 的安装和使用:Linux KVM 安装使用手册- 4. Kubernetes 集群搭建:
5. Kubernetes的使用基础:
6. Kubernetes网络插件选型:Kubernetes 网络插件(CNI)超过 10Gbit/s 的基准测试结果
7. NFS部署: Kubernetes 集群部署 NFS 网络存储
8. Ceph部署: Kubernetes 集群分布式存储插件 Rook Ceph部署
9. Kubernetes下的MySQL部署:如何在 Kubernetes 集群中搭建一个复杂的 MySQL 数据库
10. Elasticsearch 集群的部署:Kubernetes Helm3 部署 Elasticsearch & Kibana 7 集群
11. JMeter的部署:
12. 镜像仓库 Harbor 的部署:Kubernetes 集群仓库 harbor Helm3 部署
13. Nacos 的部署:
14. Redis、RabbitMQ、MongoDB 单机部署的部署:Kubernetes 集群监控 kube-prometheus 自动发现
15. Logstash 的部署:整合ELK实现日志收集
16. Kubernetes集群资源监控的部署:
17. 日志聚合部署的部署:Kubernetes 集群日志监控 EFK 安装
18. 依赖组件的部署:Kubernetes 集群监控 kube-prometheus 自动发现
19. APM 链路跟踪的部署:Kubernetes + Spring Cloud 集成链路追踪 SkyWalking
20. 微服务项目介绍:《高楼的性能工程实战课》微服务电商项目技术全解析
21. 其他学习资料推荐:
© 2019 - 2023 Liangliang Lee. Powered by gin and hexo-theme-book.